Site logo
Description

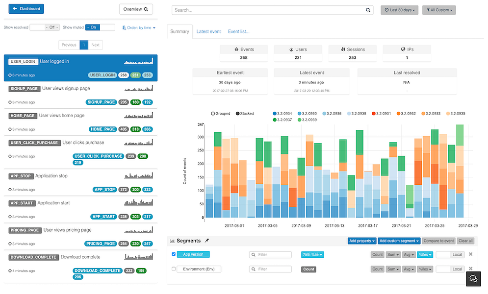
Trakerr helps engineering teams ship more frequently, with higher quality and confidence by providing a comprehensive set of tools to let you monitor your application in production.

Trakerr brings together error tracking, structured logging, and performance monitoring under a single cloud application to help you cut down on time and costs in troubleshooting application issues. Supercharge your troubleshooting and production monitoring with Trakerr.IO. Integrate with 3-minutes by copy/pasting the code.

Details
Listing Metrics
  • No comments yet.
  • Add a review